Monitoring dnes není jen o serverech v racku. V Open-Tech CZ se dlouhodobě pohybujeme v prostředí, kde se potkává klasická IT infrastruktura, embedded zařízení, síťové prvky, virtualizace na FreeBSD, externí konektivita typu Starlink i fyzikální data z meteostanic. A právě z tohoto reálného provozu vznikly Zabbix šablony, které dnes používáme – a postupně je dáváme k dispozici.
Tyto šablony nevznikly jako akademické cvičení ani jako „ukázkový demo monitoring“. Vznikly proto, že hotová řešení buď neexistovala, byla neudržovaná, nebo neřešila to, co jsme v praxi skutečně potřebovali sledovat.
FreeBSD bhyve – monitoring virtualizace
FreeBSD s virtualizací bhyve je v produkci pořád spíš menšina, ale v některých typech nasazení dává dlouhodobě velmi dobrý smysl. Stabilita, jednoduchost a čistá integrace do FreeBSD světa jsou hlavní důvody, proč bhyve používáme.
Pro tento scénář vznikla Zabbix šablona pro monitoring bhyve / vm-bhyve, postavená na Zabbix agentovi.
Šablona sleduje mimo jiné:
- stav běžících virtuálních strojů
- základní informace o VM
- vytížení hostitele
- dostupnost a stabilitu virtualizační vrstvy
bhyve nemá tak bohatý ekosystém jako KVM nebo Proxmox, ale v kombinaci s FreeBSD a Zabbixem vzniká velmi čitelný a stabilní monitoring bez zbytečných nadstaveb.
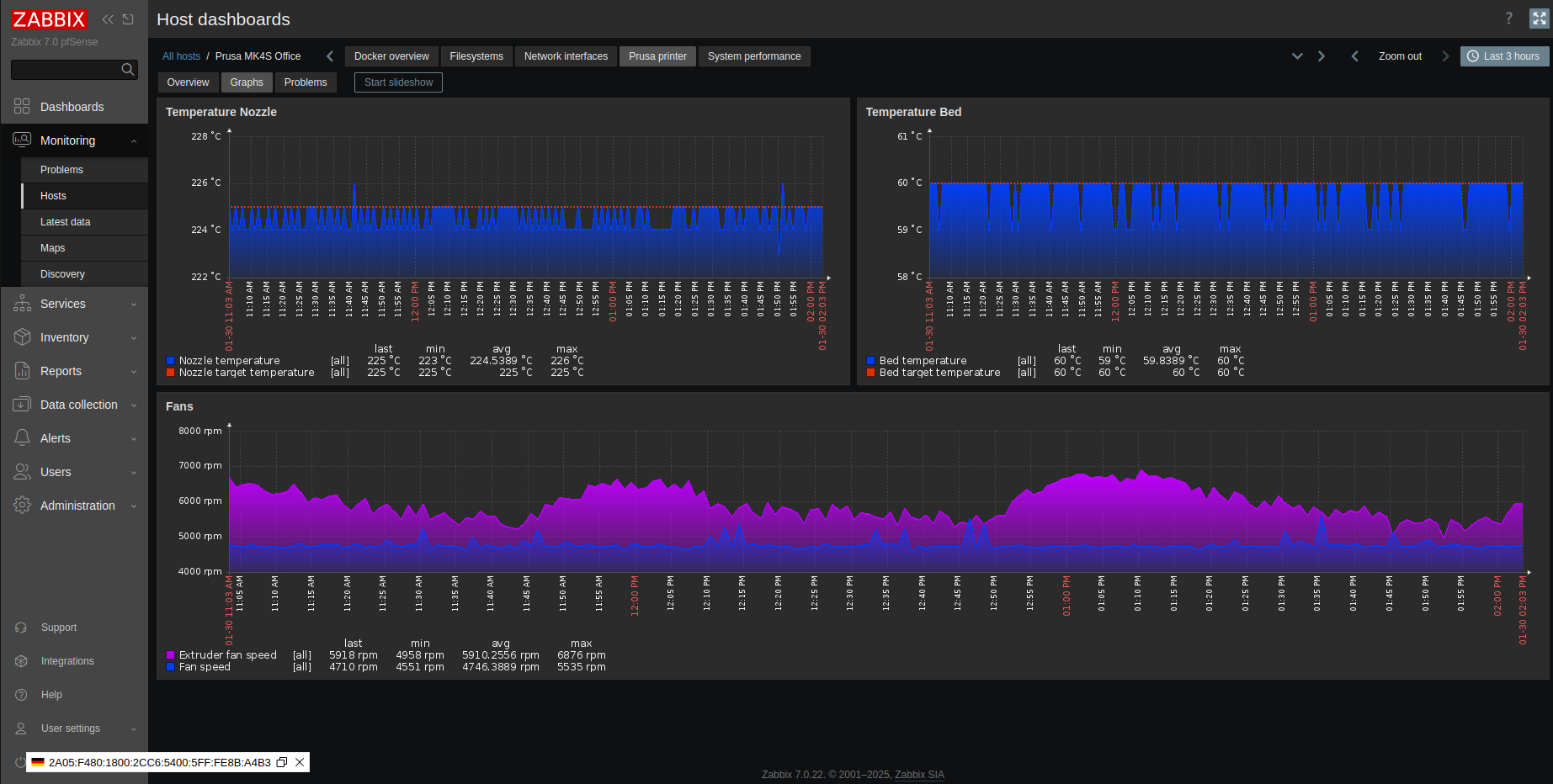
Prusa 3D tiskárny – Prometheus a Zabbix
Monitoring 3D tiskáren je typický příklad toho, kde Prometheus dává smysl. Existují hotové exportéry, které poskytují metriky ve formátu / metrics, a nebyl důvod to lámat přes koleno.
Vznikla proto šablona Prusa by Prom, kde:
- Prusa tiskárna exportuje data přes Prometheus exporter
- Zabbix tato data pouze načítá
- veškerá logika, triggery a vizualizace jsou v Zabbixu
Zabbix dnes umí Prometheus data bez problémů konzumovat. Nevidíme důvod se tomu vyhýbat ani se bát „míchat světy“. Naopak – v praxi to funguje velmi dobře.
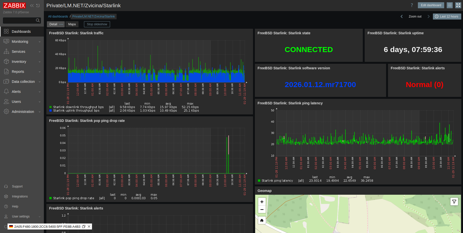
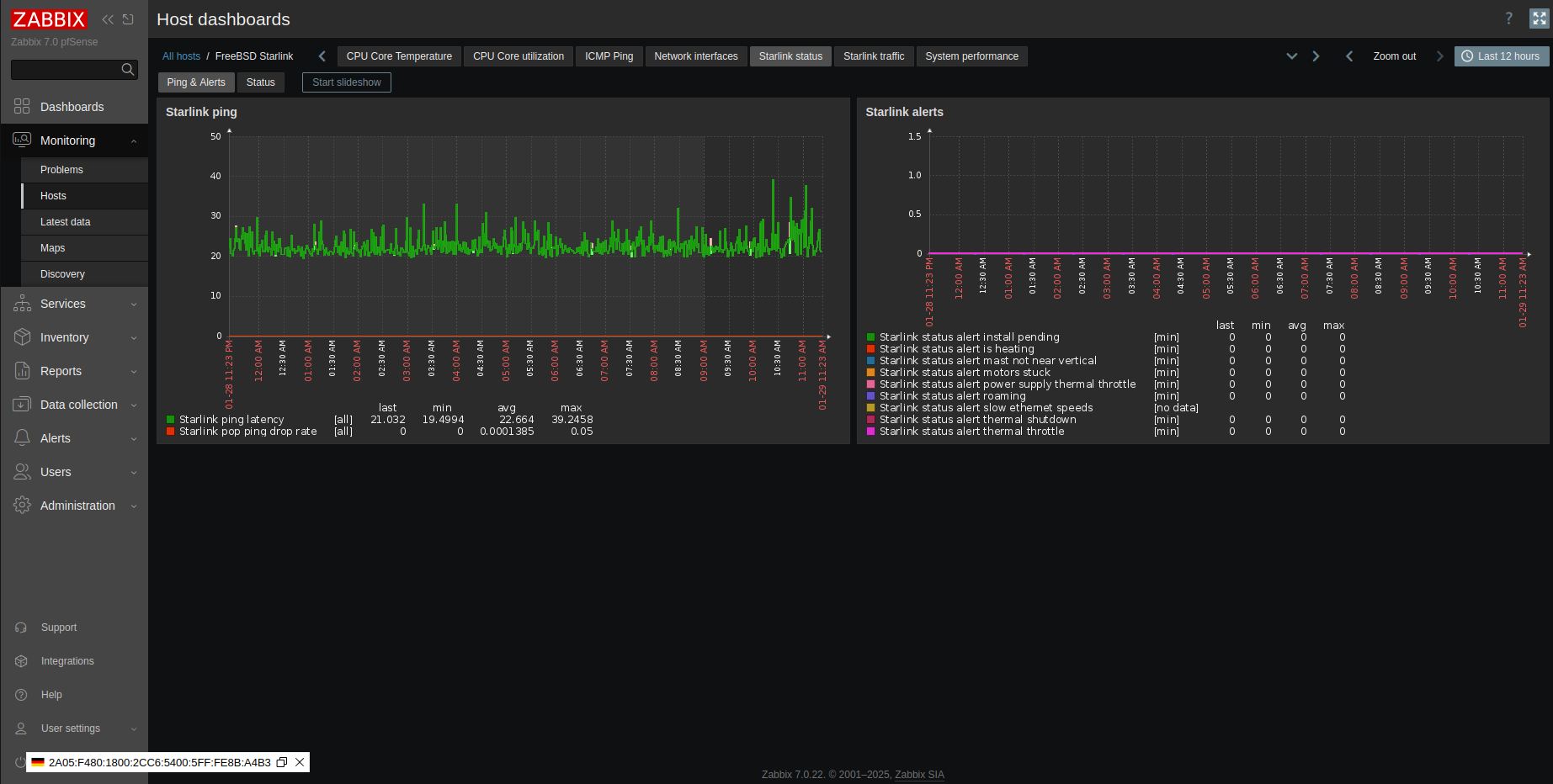
Starlink – monitoring konektivity
Starlink je dnes často prezentovaný jako „internet z nebe“, ale v reálném provozu je to prostě další typ konektivity, který má svoje vlastnosti, limity i výpadky. A právě proto dává velký smysl ho monitorovat.
Pro Starlink vznikla Zabbix šablona postavená na:
- gRPC / API Starlinku
- Prometheus exporteru
- Zabbix data čte a vyhodnocuje
Monitoring typicky zahrnuje:
- latenci
- packet loss
- dostupnost spojení
- krátkodobé i dlouhodobější výpadky
Tohle řešení se velmi dobře hodí jako:
- monitoring záložní konektivity
- monitoring připojení pro obce a krizové řízení
- dohled nad mobilními nebo dočasnými lokalitami
Starlink není náhrada optiky. Ale jako záložní nebo mobilní konektivita dává smysl – pokud ji skutečně sledujete.
GIOM/IQWS meteostanice
GIOM/IQWS meteostanice rozhodně nejsou moderní IoT zařízení. Nemají REST API, nemají JSON, nemají cloudovou aplikaci. Mají ale jednu zásadní vlastnost: měří a běží roky.
Monitoring GIOM/IQWS je postavený na:
- klasickém SNMP
- jednoduchých položkách
- přehledných triggerech
Nečekejte moderní grafické dashboardy ani „chytré“ predikce:
- rychlost větru
- směr větru
- teplotu
- dlouhodobě konzistentní data
Pro řadu obcí, technických služeb nebo menších provozů je to přesně to, co potřebují.








